2026-02-11
Improved build control for sandbox images
- Added ability to opt-out of our automatic slimming process for sandbox images, by setting
slim = false.
2026-02-05
Public access for agents on Mark 3 infrastructure
- Added support to expose agents publicly without authentication on Mark 3 infrastructure.
2026-02-02
Support for in-place upgrade of sandbox API (beta)
- Added an SDK method to upgrade a sandbox’s API without needing to restart or recreate it.
- Only available for sandboxes created with sandbox API v0.2.0 or later (sandboxes created after 2 Feb 2026)
2026-01-31
Clearer visibility of sandbox expiry time
- Added new read-only parameter,
expires_in, to sandbox metadata that computes the exact date and time when a sandbox will terminate due to its TTL or lifecycle policy.
2026-01-31
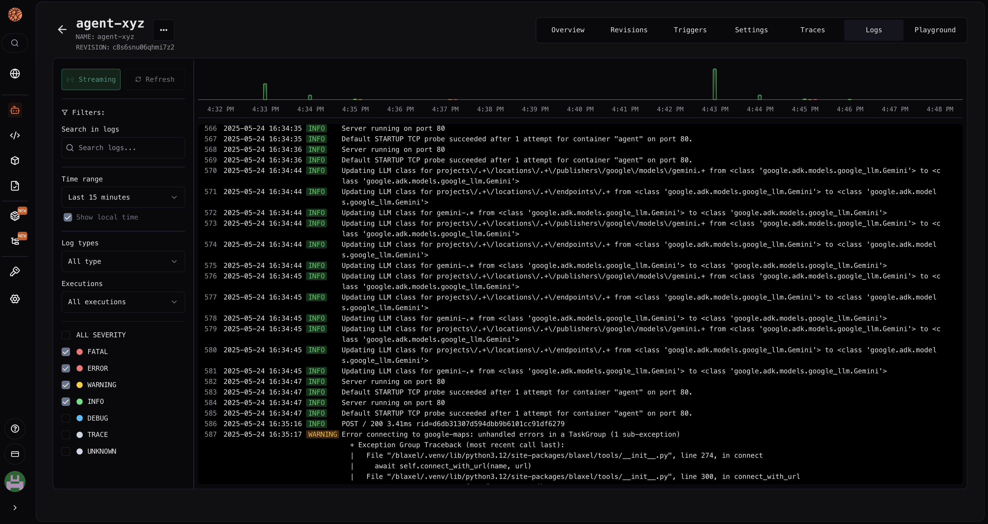
Improvements to sandbox process management and logging
- Added ability to view logs for specific processes within a sandbox:
bl logs sandbox my-sandbox my-process - Support for real-time log streaming with
-f/--followflag for sandbox processes (similar to tail -f) - Added new command to list processes in a sandbox:
bl get sandbox my-sandbox process(orbl get sbx my-sandbox ps) - New
.oyamland.ojsonoutput formats for process listings
2026-01-31
The Big CLI Upgrade
- Added shell completion for CLI commands including workspace, sandbox, job, agent, function, model, volume, policy, and image names
- Tab completion now suggests valid resource names as you type, reducing errors and improving efficiency
- Simplified syntax for filtering job logs by execution and task:
bl logs job my-job <execution-id> <task-id> - New token refresh functionality for authentication operations:
bl token - Various bug fixes and documentation improvements
2026-01-30
Additional metrics for batch jobs in Blaxel Console
The Blaxel Dashboard now displays detailed job metrics, including the number of active jobs, failures, and requests (both count and requests per second (RPS)) across all deployments.2026-01-23
Support for job resource overrides
Added support for overriding environment variables and memory limits for job executions in Python and TypeScript SDKs.2026-01-23
Improved sandbox creation time
Released new platform optimizations that enable faster initial sandbox creation, down to 0.5-1s.2026-01-22
Support for volume resizing and sandbox expiry modification
- Added an SDK method to increase the size of a volume.
- Added SDK methods to update sandbox time-to-live and expiration policies after the sandbox has been created.
2026-01-16
2026-01-15
Improved terminal interface for sandboxes
Replaced existing terminal interface with WebSocket-based terminal connection. This is now a full terminal session rather than a pseudo-terminal.2026-01-12
New API reference
Updated the management API reference documentation.2025-12-18
Support for sandbox and volume labels
Added support for labels when creating sandboxes and volumes.2025-12-17
New API endpoint for public IP address retrieval
Added a new API endpoint to retrieve the current list of public IP addresses used by Blaxel.2025-12-13
2025-12-12
Browser-based terminal for sandboxes
Added browser-based terminal for interactive sandbox access and exploration through a web browser.2025-12-05
New Jobs API endpoints and SDK methods
Added new Jobs API endpoints and corresponding TypeScript and Python SDK support to programmatically manage long-running job executions with multiple tasks.2025-12-03
Deprecation of BL_SERVER_HOST and BL_SERVER_PORT variables
Transitioned to conventional HOST and PORT environment variables to specify the IP address/hostname and port on which agents or MCP servers should listen when deploying on Blaxel. The previous BL_SERVER_HOST and BL_SERVER_PORT variables will continue to be supported for compatibility.2025-12-01
Asynchronous triggers for agents on Mark 3 infrastructure
- Added support for asynchronous requests for agents deployed on Mark 3 infrastructure.
2025-11-28
Manual validation for CLI login

bl login now enforces a manual authorization step in the console. Note: This works on all versions, but we recommend upgrading to the latest (0.1.61) where the timeout window has been extended from 9s to 60s for a smoother experience.2025-11-26
Revision management
- Added support for storing the last 5 revisions for agents, MCPs, models and batch jobs deployed on Mark 3 infrastructure. Revisions are deployed using the blue-green deployment strategy. This enables rollbacks and progressive rollout strategies (e.g. canary deployments).
2025-11-24
2025-11-18
Process restart on failure
- Added support for restarting a sandbox process if it fails, up to a maximum number of restart attempts.
2025-11-05
Binary support for sandboxes
- Added
readBinary()function for sandbox filesystem to return a file content as a standard Blob object - Added
writeBinary()function for sandbox filesystem to write a Buffer/Blob - Added
download()function to downloads a file from the sandbox’s file system to your local machine.
2025-11-04
HTTP Stream transport for MCP servers
- HTTP Stream is now the default transport for all MCP servers deployed on Blaxel, following Protocol Revision 2025-03-26.
2025-10-30
Mk 3 is now the default generation
Mk 3 is now the default infrastructure generation for all new agents and MCP servers. Here’s how versioning works:- Creating a new agent or MCP server without specifying a version → defaults to Mk 3
- Updating an existing Mk 2 agent or MCP server without specifying a version → remains on Mk 2
- Attempting to update a Mk 2 agent or MCP server to Mk 3 → returns an error
- Updating an existing Mk 3 agent or MCP server without specifying a version → remains on Mk 3
- Attempting to downgrade a Mk 3 agent or MCP server to Mk 2 → returns an error
2025-10-21
Storage pricing
For all customers on our Pay-as-you-go plan, we will begin charging for storage costs:- starting November 7, 2025 for Sandbox Snapshots and Sandbox Volumes.
- starting December 1, 2025 for stored deployment Images.
2025-10-13
Sandbox volume templates
Sandbox volume templates are available in private preview. Pre-populate sandbox volumes with files for faster environment setup.2025-10-07
Blaxel Blog

2025-09-28
Sandbox network v2
Released v2 of the sandbox networking layer, which decreases latency by up to 90%2025-09-25
New sandbox builder
- Our new builder has been successfully rolled out with optimized performance for image downloads and adjusted timeouts.
- Key improvements:
- Larger image support: Images can now exceed 10GB
- Optimized file system: Better memory management with in-memory speed
- Faster startups: Further reduced cold start times
- Cost efficiency: Overall lower costs due to system optimizations
2025-09-24
New init command
Addedbl new command to quickly initialize a new or existing project on Blaxel. You can also use any of the sub commands:bl new agentbl new mcpbl new jobbl new sandbox
2025-09-17
Sandbox lifecycle policies
Set time-to-live & expiration policies on a sandbox to automatically delete it based on specific conditions:- expire at a specific date using the
expiresparameter. - expire after a total maximum lifetime using the
ttlparameter - expire after a period of inactivity using the
lifecycle.expirationPolicies/lifecycle.expiration_policiesparameter
2025-09-10
Billing Explorer

2025-08-21
Custom domains

- Added possibility to register a custom domain in your workspace and verify it from Blaxel
- Added support for custom domains for sandboxes previews
2025-08-08
TTLs on sandboxes
Added option to set a TTL (time-to-live) on sandboxes to automatically delete them after a specific period2025-08-06
Improved sandbox creation time
Optimized creation flow of new sandboxes to bring it down to 2-3 seconds (+ network latency).2025-08-01
2025-07-15
New MCP servers: AgentMail, Context7

- Added new MCP server: AgentMail
- Added new MCP server: Context7
- Added new agent template: Email Support Agent - powered by AgentMail
2025-06-06
2025-06-01
Deploy from Dockerfile
Added possibility to deploy agent, MCP server and job from a Dockerfile2025-05-26
Improved latency on sandbox
- Reduced typical duration of sandbox creation down to 4-8 seconds
- Reduced latency on calls made to a sandbox
2025-05-19
Sandboxes file system improvements
- Added ability to watch sub-directories
- Added ability to ignore some files/directories from watch
- Added ability to write multiple files at once
- Added ability to write binary content in the fs
- Added ability to get both stderr/stdout logs at once in batch mode
2025-05-15
2025-05-14
Sessions for sandboxes
Added ability to create sessions to operate sandboxes from a frontend client2025-05-09
New MCP servers: HubSpot & Smartlead
- Added new MCP server: HubSpot
- Added new MCP server: Smartlead
2025-05-01
Sandboxes

- Boot time under 20ms
- Persistent filesystem across sessions
- Operable via both Python/TypeScript SDK and MCP server
2025-04-25
New MCP: Tavily

2025-04-17
New Blaxel Console

2025-04-12
2025-04-02
SDK v0.1.0

- Released a new major version of our SDK to give you access to lower-level features:
- host custom MCP servers
- connect to LLM via Blaxel gateway
- connect to tools hosted on Blaxel
- Compatibility with all major agentic frameworks from day 1: LangChain, LangGraph, CrewAI, LlamaIndex, OpenAI Agents, Vercel AI SDK, Mastra.
- Improved cold-starts for agents and functions
2025-03-20
Functions are now MCP servers

- All functions on Blaxel are now exposed as MCP servers, even custom functions.
- Create a custom MCP server from a scaffolded repo using
bl create-mcp-server
2025-03-06
Templates of agents

- Added 6 templates of agents
- Templates can be used when creating a new agent from the Blaxel Console. Deploying a template will deploy the agent on your GitHub organization and setup a live synchronization watching future updates
- The entire template list is available on our website
- Added information in Blaxel Console that an agent is synchronized via GitHub
- Updated the schema for functions to better match MCP standard
2025-02-28
Improved build times
Functions and agents now build and deploy 100% to 200% faster than before, thanks to a reworked build system.2025-02-24
Voice agents
We’ve added a new low-latency voice agent template that enables real-time speech interaction with AI systems. Built using OpenAI’s Realtime API and LangGraph ReAct agent, this template supports multi-modal inputs/outputs and tool calling via Blaxel Functions.2025-02-18
Revisions & canary deployments

- Each build of an object creates a new immutable revision, which can be deployed to redirect request traffic to it
- Ability to deploy a new revision using blue-green strategy
- Ability to rollback to previous revision
- Ability to split a percentage of traffic to a second revision (canary deployments)
2025-02-17
2025-02-14
Sunsetting environments
We are discontinuing Beamlit environments. Stay tuned for an upcoming major update that will help you better manage your deployment lifecycles.2025-02-12
New pricing plans

2025-02-04
HuggingFace integration

- Connect to public or private models from HuggingFace Inference API (serverless) and Inference Endpoints (dedicated)
- Deploy a model in HuggingFace Inference Endpoints (dedicated)
2025-01-31
Azure AI Foundry integration

- New integration: Azure AI Services (for OpenAI models and others)
- New integration: Azure Marketplace (for Llama models and others)
2025-01-30
2025-01-26
🚀 We launched Beamlit beta!

- New world-class infrastructure for minimal cold starts and maximum reliability
- World map showing the origin of requests on your agents AI
- Many additional charts
2025-01-20
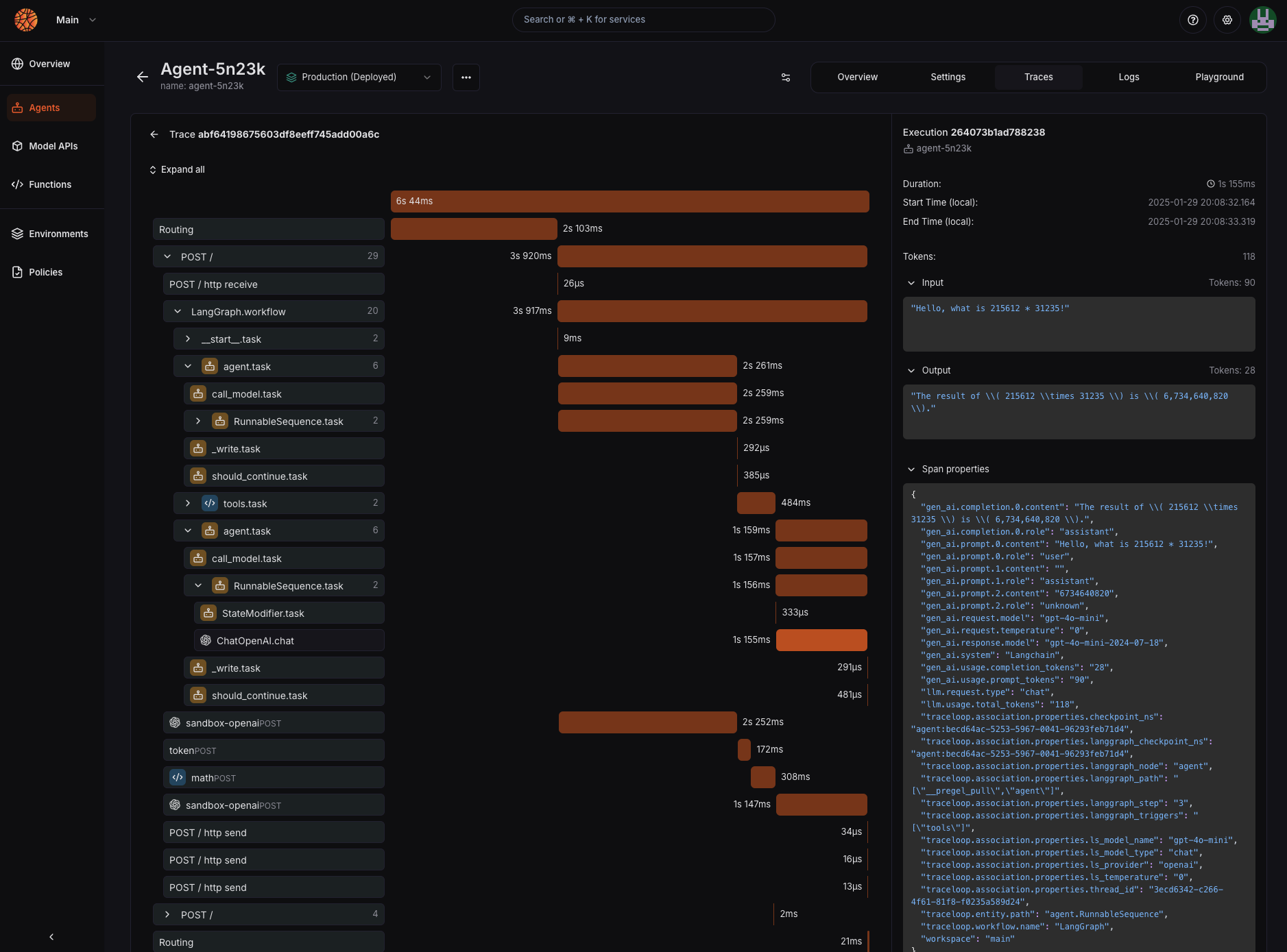
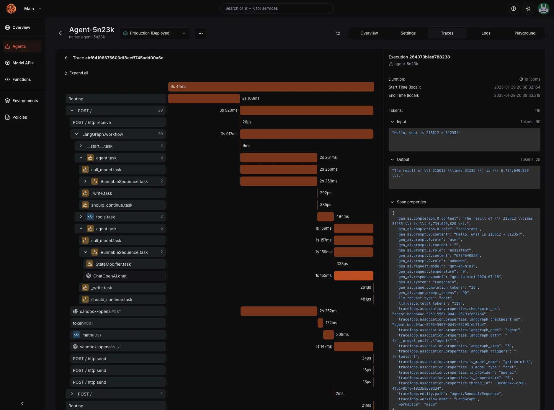
Agentic traces

- Added Agent Observability suite, with traces of agents’ requests.
- Added ability to launch a request in debug mode from the Playground to save the trace
2025-01-12
Latency metric tracking

2025-01-07
Beamlit extension for VScode

2025-01-03
New Beamlit console

- Beamlit console has been completely reworked, in order to center the experience around agents and their deployments.
- Removed custom model deployments and renamed external models “model APIs”
- Added statuses for deployments
- Added playbook to deploy an agent from local code in the Beamlit console
2024-12-20
Visual aspect of charts is improved

- Improved visual aspect of charts and options to change time window of screens
- API reference for agents’, models’ and functions’ deployments has been updated
2024-12-17
CLI support for running agents and functions
You can now use the Beamlit CLI to run requests on agents (bl run agent) and functions (bl run function)Beamlit is currently in private alpha. Join our waitlist for access today.Added new metric: total number of requestsBeamlit is currently in private alpha. Join our waitlist for access today.
- You can now develop (and run) your own AI agents locally with the Beamlit SDK.
- Use CLI command
bl create-agent-app your-agent-nameto initialize a repository with the code skeleton to get started - Use CLI command
bl serve --localto run your AI agent on your local machine
2 new integrations are available to connect to external AI model providers:
- Cohere
- xAI
You can now use a GitHub Action to directly deploy Beamlit objects (agents, functions, models) from your GitHub Workflows.Beamlit is currently in private alpha. Join our waitlist for access today.
Happy Thanksgiving! You can now connect external model providers as integrations in your Beamlit workspace in order to leverage Beamlit’s accelerated Global Inference Network to unify calls to third-party APIs.
- OpenAI
- Anthropic
- Mistral AI
Experience Beamlit first-hand and discover what it can you for you. Join the private alpha waitlist for Beamlit now.
Features
- Agents: run AI agents across multiple locations, so your consumers get the lowest latency and the highest availability.
- Models: connect or deploy generative AI models behind our global gateway, from public endpoints to custom fine-tuned models
- Functions: run serverless functions that provide your agents with the tools to interact with their environment
- Global Inference Network: make your agents available globally and locally with a network designed for AI inferences that optimizes for mission-critical latency while respecting your deployment, routing and cost policies.
- Environments: manage compliance at enterprise level by enforcing policies directly in your development life-cycle
- Policies: define global rules and strategies regarding your deployment placement, inference request routing, and hardware usage.












