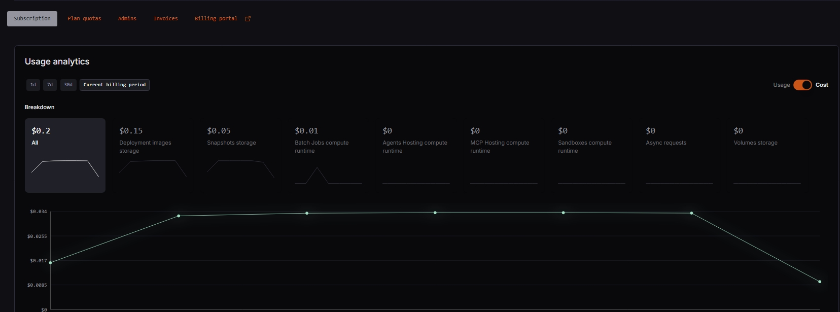
Usage analytics
Blaxel provides detailed cost and usage analytics at account level. These metrics are available for the current billing period, last 30 days, last 7 days, and last 24 hours. To view usage analytics for your account:- Click the workspace name at the bottom left of the Blaxel Console.
- In the sub-menu, click Account.
- Click the Subscription tab.
- Navigate to the Usage analytics section of the page.

- Deployment image and snapshot storage usage/cost
- Volume storage usage/cost
- Compute runtime usage/cost for sandboxes, agents, batch jobs and MCP servers
- Number/cost of asynchronous requests

Quotas
Blaxel also lets you view and manage quotas associated with your account. To view quota usage for your account:- Click the workspace name at the bottom left of the Blaxel Console.
- In the sub-menu, click Account.
- Click the Plan quotas tab.

- Deployed sandboxes, agents, MCP servers, model APIs, policies, triggers, and jobs
- Sandboxes: volumes, volume templates, default TTL, previews, volume sizes and versions
- Jobs: maximum parallel executions, maximum concurrent tasks
- Workspaces: users, service accounts, integrations, custom domains, revisions, timeouts
Request a quote increase
It is possible to request an increase in quotas for your account through the Blaxel Console. To do this:- Click the pencil icon.
- Input the requested quota value.


Accounts on the free plan are not eligible for quota upgrades and will not see the option to request a quota increase in the Blaxel Console.
